黄金原油

当前位置:首页>新闻中心>黄金原油
全部 665 关于返佣 25 行业动态 286 外汇 282 期货 3 黄金原油 53 网站公告 2 活动及交易大赛 7

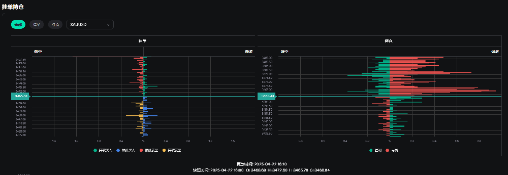
国际现货黄金价格短暂突破3500美元!黄金挂单和持仓数据图如下:

时间:2025-04-22   访问量:2351

通过分析数据可知,目前黄金的空单主要在3497上方居多,不排除是因为黄金价格整数位后,多头获利了结的原因.


image.png

同时投机情绪显示目前美元看多者居多,也就是说,美元继续下跌的可能性跟高一些,当然,以上文字仅仅是根据图片分析,不作为参考或建议.

image.png

上一篇:特朗普关税升级引爆金价 黄金距离3400美元只差丝毫

下一篇:金价跌破3300关口:贸易迷雾未散,政策信号成关键